Spawned
Build, launch, and discover products in a single platform

Autonomous incident reporting and remediation

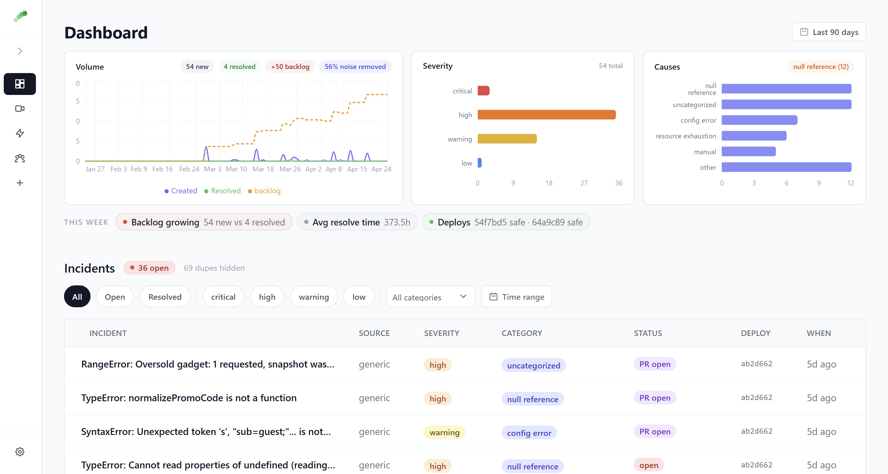
Bugfree is a web-based automation platform that integrates monitoring tools like Sentry and Datadog with communication stacks to provide autonomous incident triage and remediation. It combines bug tracking with workflow automation to handle root cause identification and fix generation through a centralized Slack interface.
Ideal for: Developers and DevOps Engineers who need to automate the transition from alert to resolution using programmable workflows within their existing Slack environment.
No updates yet. Check back later for updates from the team.
No reviews yet. Be the first to rate this product!
Comments (3)
Interesting mix of autonomy + human control. The routing workflows stood out to me—feels important that teams can verify and govern fixes instead of treating AI remediation as a black box.
@jaybird84404 I agree! That's why the AI-generated RCA shows a confidence score and matrix - I want the AI aspects to be as transparent as possible, instead of making decisions by itself. https://calendly.com/1125-pratyushb/30min lets talk!
Autonomous incident reporting and auto-remediation is a big deal for on-call teams. This could seriously cut down alert fatigue and manual triage time.
@chaudharyarun5797 Definitely! I faced the same issues in my previous org so I wanted a way for dev teams to get their time back. Let me know if you'd be interested to talk further about this https://calendly.com/1125-pratyushb/30min
Hey all! My name is Praty and I'm the founder of Bugfree - an autonomous incident management tool to help devs ship faster and cleaner products.