MicroPoster.so
Grow on X, Threads & Bluesky Smarter Not Harder!
Sponsored

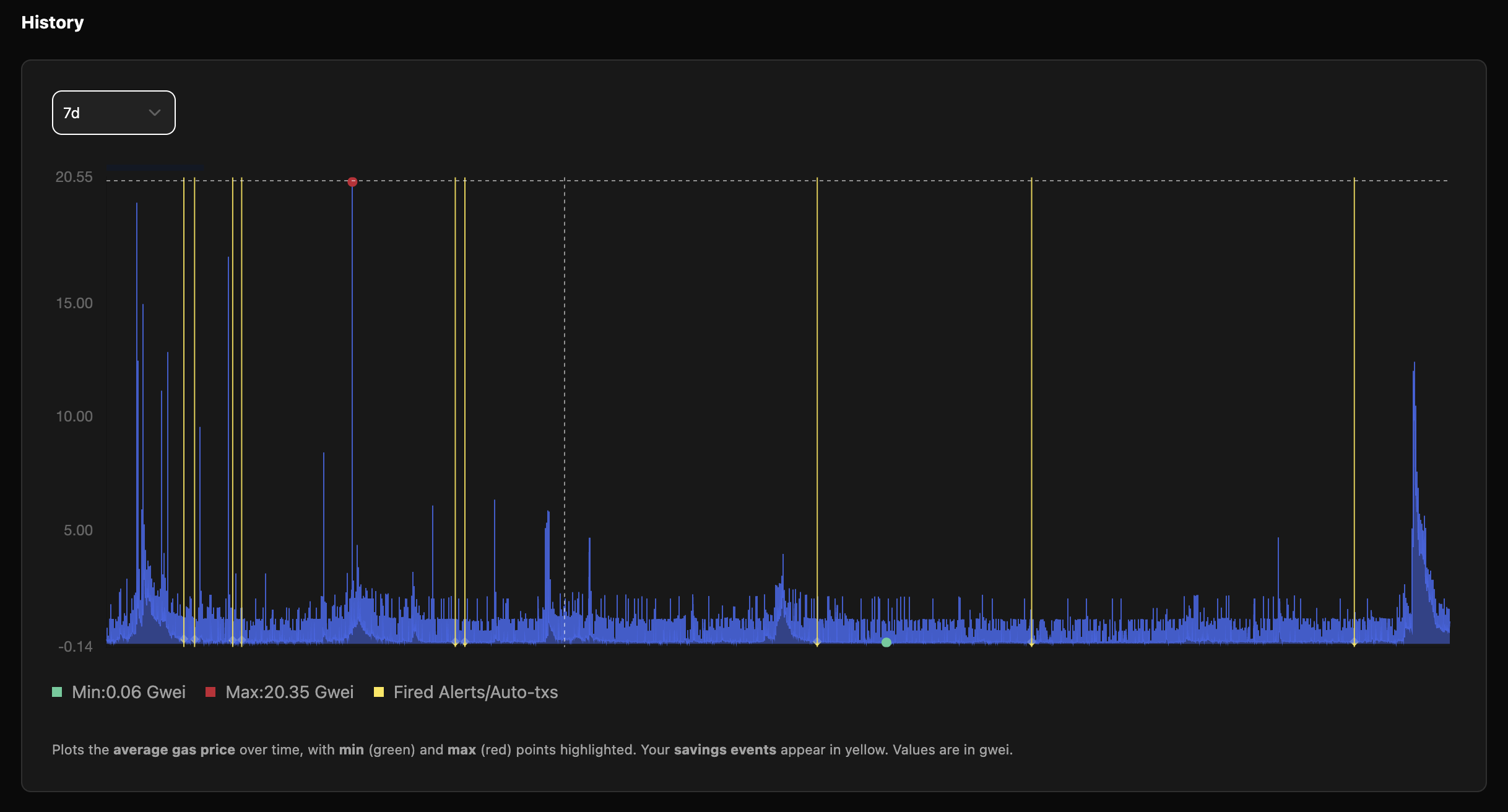
Never overpay for Ethereum gas again

No updates yet. Check back later for updates from the team.
We will manually submit your startup to 100+ directories
Want to become a sponsor and show your product here? Advertise